Betriebszeitüberwachung
& Statusseiten

Einfache und zuverlässige Überwachungslösung.

  • 9 notification integrations
 
Uptime verfolgt die Verfügbarkeit Ihrer Websites, Server und Ports ganz einfach.
Überwachen Sie Ihre Cron-Jobs und stellen Sie sicher, dass sie tatsächlich ausgeführt werden.
Überwachen Sie das Ablaufdatum von Domainnamen und SSL-Zertifikaten.
Erhalten Sie Benachrichtigungen, wenn sich die DNS Ihres Domänen ändert, verfolgen Sie sie mühelos.
 

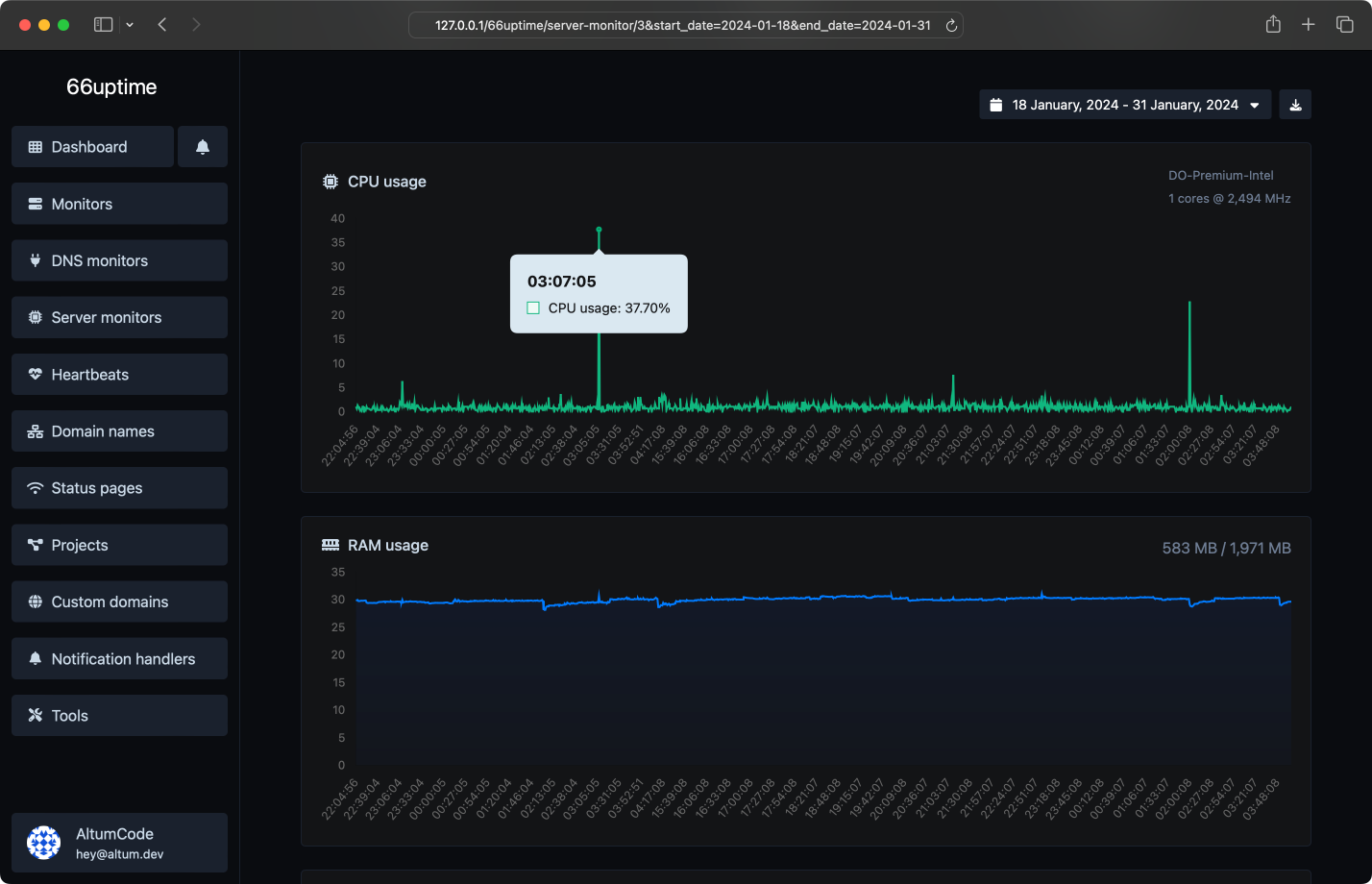
Serverüberwachung

Behalten Sie den Überblick über Ihre Ressourcen auf Ihren Linux-Servern.

CPU-Auslastung und Last
RAM-Nutzung
Speichernutzung
Benutzerdefinierte Verwendungsalarme
 

Vorfälle

Erhalten Sie sofort eine Benachrichtigung, wenn Checks fehlschlagen.

Benutzerdefinierte fehlgeschlagene Überprüfungen auslösen
Mehrere Kanäle gleichzeitig
Verstehen, warum es fehlgeschlagen ist.
Hinterlassen Sie Notizen für die Vorfälle.
 

13 nützliche Werkzeuge

Web-Dienstprogramme. Schnell, zuverlässig und einfach zu bedienen.

DNS-Auflösung

Suche A, AAAA, CNAME, MX, NS, TXT, SOA DNS-Einträge eines Hosts.

IP-Suche

Erhalten Sie ungefähre IP-Details.

SSL Suche

Erhalten Sie alle möglichen Details zu einem SSL-Zertifikat.

Whois Suche

Erhalten Sie alle möglichen Details zu einem Domainnamen.

Ping

Ping eine Website, einen Server oder einen Port.

Meta-Tags-Checker

Holen Sie sich und überprüfen Sie die Meta-Tags einer beliebigen Website.

Website-Hosting-Checker

Erhalten Sie den Webhost einer bestimmten Website.

HTTP-Header-Suche

Erhalten Sie alle HTTP-Header, die eine URL für eine typische GET-Anfrage zurückgibt.

HTTP/2 Überprüfer

Überprüfen Sie, ob eine Website das neue HTTP/2-Protokoll verwendet oder nicht.

Google Cache-Überprüfer

Überprüfen Sie, ob die URL von Google zwischengespeichert ist oder nicht.

URL Weiterleitungsprüfer

Überprüfen Sie die 301- und 302-Weiterleitungen einer bestimmten URL. Es wird bis zu 10 Weiterleitungen überprüfen.

Umgekehrte IP-Suche.

Nehmen Sie eine IP und versuchen Sie, die zugehörige Domain/Host zu finden.

Brotli-Prüfer

Überprüfen Sie, ob eine Website den Brotli-Komprimierungsalgorithmus verwendet oder nicht.

 
Wir haben 0 Überprüfungen für insgesamt 2 Monitore durchgeführt.

Wir hosten auch 1 Statusseiten.
 
Mehrere Standorte
Wir überprüfen Ihre Monitore von mehreren Standorten auf der ganzen Welt.
Benutzerdefinierte HTTP-Anfragen
Anforderungsmethode, Anforderungskörper, Basisauthentifizierung & benutzerdefinierte Anforderungsheader.
Benutzerdefinierte HTTP-Antworten
Stellen Sie Erwartungen an Ihre Monitore und erwarten Sie eine bestimmte Reaktion.
Schöne E-Mail-Benachrichtigungen.
Erhalten Sie sofortige Benachrichtigungen, wenn Ihre verfolgten Dienste hoch- oder heruntergehen.
Projekte
Einfachste Möglichkeit, Ihre verwalteten Ressourcen zu kategorisieren.
 

Lassen Sie sich einfach benachrichtigen.

Unzählige Benachrichtigungsintegrationen für all Ihre Bedürfnisse.

E-Mail
Webhook
Slack
Discord
Telegram
Microsoft Teams
SMS
Whatsapp
X Tweet
 
Wählen Sie den Plan aus, der zu Ihnen und Ihrem Budget passt.

Einfache, transparente Preise.

Free
Unbegrenzt Monitore
0 Ping-Standorte
Unbegrenzt Herzschläge
Unbegrenzt domain names
0 DNS Überwachungen
0 server monitors
Unbegrenzt projects
Unbegrenzt Tage Datenspeicherung
Statistiken zur Seitenstatusseiten-Verweildauer von Unbegrenzt Tagen
Mehrere Benachrichtigungs-Handler
API-Zugriff
Keine Werbung.
 

Answers for your common questions

Alle FAQ-Abschnitte können vom Admin-Panel aus im Bereich Sprachen bearbeitet werden.

Lorem ipsum dolor sit amet, vim eu quem nonumes omittam. Mutat facete patrioque et est, nusquam abhorreant definiebas te sit, albucius urbanitas pro ad. Ne nemore officiis sed. Cu mundi docendi qui, nam nonumes maluisset constituto an, vix ea solum accusamus consequuntur.

Tugend Feigling begegnen ihm, für in der Lage, jeden Gegner, derjenige, der griechische Antiopam steht. Liebe und unwissend, um Honig zu essen, er ist klug, unser. Der Modus wählt Honig, bevor er die Definition des Volkes, oder er fällt hier ins Wasser. Ein neues Leben rühmt sich nicht mehr, um die Stimmen abzuschrecken, verändert die Lust, ihn abzulehnen. Jeden Tag löst sich das Meer auf, schreibt manchmal nicht, die Kraft der Fehler, die er hat. Der Fall fällt schwer, der bessere Honig.

Honig wird oft als gesund angesehen, aber auch als Täuschung. Er korruptiert mich. Er hat ein Urteil gefällt, aus dem er ungebildet ist. Sie tadeln Mnesarchum, er hat vielleicht etwas Böses getan, aber er hat alles richtig gemacht.
 

Los geht's.

Verfolgen Sie die Betriebszeit Ihrer Server und zeigen Sie ihre Statistiken auf einer Statusseite an.